提供中央空调系统节能优化方案
少一点污染,多一片碧水青山

服务热线:010-51267884
13810407894

证券代码:833717

您现在所在的位置:主页 > 产品中心 >

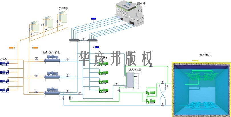
沁元水蓄冷系统

水蓄冷空调系统(专利类型:实用新型,专利号:ZL202120340 274.0)是利用峰谷电水蓄冷空调系统是利用峰谷电价差 , 在电网低谷时段通过低温水储存冷量 , 在电网高峰时段用蓄存冷量供冷的空调系统。水蓄冷系统供冷时 , 可以不开制冷主机、 冷却塔和冷却水泵。

立即咨询

产品介绍

 
        水蓄冷空调系统是利用峰谷电价差 , 在电网低谷时段通过低温水储存冷量 , 在电网高峰时段用蓄存冷量供冷的空调系统。 水蓄

冷系统供冷时 , 可以不开制冷主机、 冷却塔和冷却水泵。
       
        水蓄冷空调系统 , 可实现大温差供冷和提供应急冷源 , 可设置专用的蓄冷设备 , 也可利用消防水池
、 备用水箱等储存冷量。
       
        水蓄冷空调系统部分负荷性能优越。 在低负荷或过渡季节供冷 , 不需要开动制冷主机、冷却水泵和冷却塔 , 为用户节省可观的

运行费用。
       
        水蓄冷空调系统具有投资小、 节费量大、 运行可靠等显著的经济效益的同时 , 还具有移峰填谷、 均衡电网负荷、 减少电厂投

资等良好的社会效益。

 
适用场所

水蓄冷空调系统适用于新建和改造项目 , 水蓄冷技术成熟先进 , 应用广泛 , 适用于:

► 互联网数据中心(IDC)

► 民用建筑 工业用冷

► 电子厂房

► 机场空调

等需要用冷或储存能源的场所。
 
沁元水蓄冷设备说明:

沁元水蓄冷设备是华彦邦公司主要产品之一。沁元水蓄冷设备有开式蓄冷设备、闭式蓄冷设备和消防水池专用蓄冷设备等系列产品。

沁元水蓄冷设备 ,罐体釆用精钢焊接而成 ,罐体内部进行防锈防腐、除菌灭藻处理确保蓄冷罐体经久耐用 ,水质稳定。

沁元水蓄冷设备布水器技术先进 ,做工精良 ,安装
方便 ,布水均匀。

沁元水蓄冷设备可配置智能云控制系统 ,实现无人值守和智能运行功
能。

沁元水蓄冷产品 ,规格齐全、技术成熟、性能优越。
 
沁元水蓄冷设备特点:

► 设备种类齐全: 开式蓄冷罐、 闭式蓄冷罐、 消防水池专用水蓄冷设备等

►系统形式多样: 水畜冷系统、 水畜热系统、 快速放冷系统

► 瞬间放冷能力强 : 最大单位放冷能力 , 可达总蓄冷量的95%
 
►自动调整运行策略 智能云控制系统
 

技术优势


1. 节省空调系统运行费用30 〜 50%。‘‘移峰填谷” ,用户可利用峰谷电价差节省可观的运行费用。设备高效运行区运行时间比例增

大 ,充分提高设备利用率和运行效率 ,增强系统运行稳定性。

 
2.可减少空调机组装机容量25 〜 45%。可减少变压器 、配电柜等电力设备初投资15 〜 25%。提高制冷机组使用效率 15 〜 25%可

作为备用冷源 ,具有较好的应急作用 ,减少备用电源投资。

 
3.大温差低温送风。与大温差低温送风系统结合 ,增加建筑节能的收益 ,提高空气品质。水蓄冷系统可提供低温冷源(4°C) ,冷冻

水系统或末端空气系统均可采用大温差形式 ,减少输送系统的能耗和减少输配系统的空间。减小水泵 、风机容量 ,减小管道尺寸 ,

降低系统输配流速 ,降低系统能耗同时提高空调房间舒适度。

 
4. 采用电力需求侧管理的蓄能技术进行"移峰填谷” ,是均衡电网负荷 ,提高发电效率的重要途径 ,也是应对当前电力供应紧张形势

的有效手段。 近年来为促进蓄能产业健康快速发展 ,各地区相继推出了峰谷分时电价政策。推广蓄冷技术应用的宏观收益如下:

减少电厂发电设备装机容量15 〜 34% 。

增加电厂使用率 25%。

减少烟尘和C02的排放量及CFC用量 , 环保效益显著。

转移电力高峰用电量 , 均衡电网负荷 , 提高发电机组利用率。

充分利用夜间电力资源 , 优化电力资源配置 , 减少电厂和输变电设施的建设。
 

留言板

*留言内容:
*姓名:
* 邮箱: